CheckWiring

De wiki-test.kiconex

Comprobación del cableado modbus RTU-RS485

Se debe comprobar el cableado Modbus RTU-RS485 tras la puesta en marcha de la instalación y cuando se comienzan a visualizar problemas de comunicación sobre la plataforma.

Se puede consultar cómo realizar la Conexión Modbus RTU-RS485 haciendo click en el enlace.

En caso de tener fallos, con la ayuda de las gráficas, se podrá tener una primera visualización de estos fallos. Es posible que se visualicen sólo puntos, cortes intermitentes, falsas conexiones en el control, es decir que el control aparece como conectado aunque no esté registrando datos, desconexiones intermitentes de los controles sobre la plataforma, perdida de lecturas en un bus o varios, entre otras.

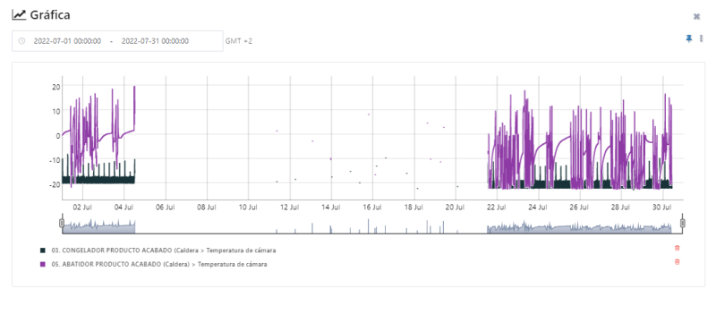
A continuación se muestran unas gráficas donde se identifican estos fallos intermitentes de comunicación.

Ejemplo de visualización de fallos de comunicación mostrado en puntos
Ejemplo de visualización de fallo de comunicación mostrado con cortes.
Ejemplo de visualización de fallo de comunicación del bus con desconexiones/conexiones

Medición de los buses

Los puntos que se deben tener en cuenta para las comprobaciones son las siguientes:

Polaridades

Las polaridades son las estrictamente utilizadas en el protocolo modbus RTU utilizando la tipología Daisy-chain descrita en los requisitos de cableado.

Esquema de un bus único siguiendo la topología daisy-chain
  • Común: en caso de disponer de conexión para cable común, del bornero (o del kibox) saldrá un cable que irá del común al común del primer control. Se conecta en el común y de ahí sale un empalme hacia el siguiente control. Se debe de repetir la operación como tantos controles se vayan a conectar juntos en el mismo puerto. El común 'morirá' en el último control de la serie.
  • + positivo: del bornero (o del kibox, según si existe cuadro eléctrico kiconex) saldrá un cable que irá del positivo al positivo del primer control. Se conecta en el positivo y de ahí sale un empalme hacia el siguiente control. Se debe de repetir la operación como tantos controles se vayan a conectar juntos en el mismo puerto. El común 'morirá' en el último control de la serie.
  • - negativo: del bornero (o del kibox, según si existe cuadro eléctrico kiconex) saldrá un cable que irá del negativo al negativo del primer control. Se conecta en el negativo y de ahí sale un empalme hacia el siguiente control. Se debe de repetir la operación como tantos controles se vayan a conectar juntos en el mismo puerto. El común 'morirá' en el último control de la serie.
  • GND tierra sin cuadro eléctrico kiconex: la malla (el recubrimiento del cable apantallado) irá conectada a la tierra de la instalación. Entre los controles conectados en serie, la malla ha de ir empalmada entre sí. Ésta 'morirá' en el último control.
  • GND tierra con cuadro eléctrico kiconex: del bornero GND se conecta la malla del cable apantallado. El otro extremo se deberá de conectar con la malla del cable apantallado del siguiente control conectado en serie. La malla 'morirá' en el último control.

Deben estar conectadas entre sí utilizando el bornero del cuadro de kiconex o del kiBox como inicio o final de línea, nunca conectándose a las máquinas o equipos monitorizados, si la malla se conecta a una máquina la tensión que ésta pueda tener puede terminar siendo inducida en el bus de comunicación creando ruido y conflictos en él, incluido la rotura de uno o más puertos del kiBox.

Voltaje

Se debe medir tensiones en corriente alterna y corriente continua con ayuda de un multímetro.

Las mediciones se deben realizar directamente en el bus por lo que se debe DESCONECTAR obligatoriamente el bus completo (positivo, negativo y malla) del bornero o del kiBox en caso de no tener cuadro.

Se debe medir entre positivo-negativo, positivo-malla y negativo-malla, tanto en alterna como en continua.

NO DEBE TENER TENSIÓN ALGUNA EN ALTERNA.

En continua puede tener posiblemente hasta 1 Vcc debido al flujo de comunicación.

En caso de tener corriente alterna se debe identificar el equipo que está induciendo esta tensión en el bus y revisar el cableado que esté en condiciones óptimas.

La siguiente tabla puede facilitar la recopilación de datos sobre las mediciones:

Tabla de medición de valores de la comprobación del bus RS485

Continuidad

Se debe medir continuidad entre positivo-negativo, positivo-malla y negativo-malla, siendo esta INEXISTENTE.

En caso de tener continuidad, se debe identificar el contacto que está provocando esta continuidad y subsanar la incidencia.

A tener en cuenta

El bus de comunicación debe estar alejado del cableado de fuerza ya que esto puede producir ruido, se debe tener en cuenta también las conexiones dentro de su equipo monitorizado.

El bus con tensión NO se debe conectar al bornero del cuadro o al kiBox, esta acción puede derivar en avería del kiBox. En caso de que se realice una sustitución se deben comprobar los buses antes de conectarlos.

Una vez saneados los buses y aisladas las máquinas problemáticas tendrá una visualización correcta de las lecturas de los equipos monitorizados sobre la plataforma.

Resumen de las comprobaciones previas de la instalación.

Comprobaciones en instalación 1-2
Comprobaciones en instalación 2-2